Drátovodné šachty
- Podrobnosti
- Kategorie: Stanice Bzenec
- Zveřejněno: 2. 1. 2012 0:00
- Napsal Cipísek
- Zobrazeno: 6515
Ahoj, tak jsem byl dnes dofotit dratovody ve Bzenci. Chtel jsem si nejak ujasnit jak jsou vedeny a jak se pouzivaji ruzne ty "bedny" na odboceni a podpery a pod.
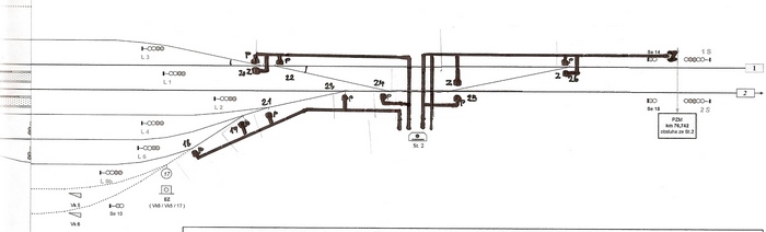
Takze prvne vedeni dratovodu u stavedla st1.

A vedeni dratovodu u stavedla st2.

Jen na vysvetlenou, Pismenko P - prestavnik Z - zavornik. Zavornikem jsou jistene ty vyhybky po kterych se jezdi proti jazyku pri vyzsi rychlosti.
A ted k vlastnim bednam.
Bedna s napinakem. Nemusi byt umistena jenom takhle. Na fotkach je videt, ze muze byt i v te prubezne lajne kde vedou vlastni dratovody.

Toto je taky "relativne" jasna bedna. Pouziti je v rozich kde se dratovod lame o priblizne 90st.

Pokud je uhel minimalni, tak je tam bedna jina. Ta je pak 70*90 velka. Tu je to videt.

Sire rekneme "standartniho" vedeni. Na koncich, kde uz je dratu min, tak uz jsou dratovody uzsi.

Bedna kde jsou draty v sachte podeprene. Viz dalsi obrazek.

Zaroven je videt, jak uz dratu ubylo (smer do prava) tak se dratovod zuzuje. Aspon ve Bzenci me pripada ze jsou jen dve sire 50 a 40cm.
Tak toto uz je orisek. Nekde je v odbocce tahle bedna, nekde jina a to ctvercova jak u rohu. Pak se v tom clovece vyznej.

Tu je vnitrek zrovna te ctvercove bedny 65*65 a je v odboce k vyhybce.

No a na zaver pak celkovych pohledu na dratovody.


A aby toho nebylo malo, tak ne vzdy jsou dratovody kryte z vrchu betonovyma dlazdicema. 
No cele dratovody je jeden velky zmatek chi. Dratovody treba nemusi vstupovat do stavedla jen ze predu, od trati ale i z boku (je videt na fotkach st1. Bzenec) a podle me i snad ze zadu i kdyz ze zadu se ve Bzenci nevyskytuje.
Dalsi informace o dratovodech jsem cerpal zde
Mejte se Cipisekmp.





